Dashboard Overview
The Dashboard Overview serves as the primary entry point into Insight Tech Console, offering a real-time summary of key bookmaker metrics and alert areas. It aggregates data from multiple models and data sources to provide a high-level snapshot of risk exposure, player value, and system activity.
This page is ideal for users who need to monitor platform health, detect operational anomalies, or triage tickets without diving into individual account or event views.
What it shows
The dashboard displays high-level KPIs and visual indicators across the following categories:
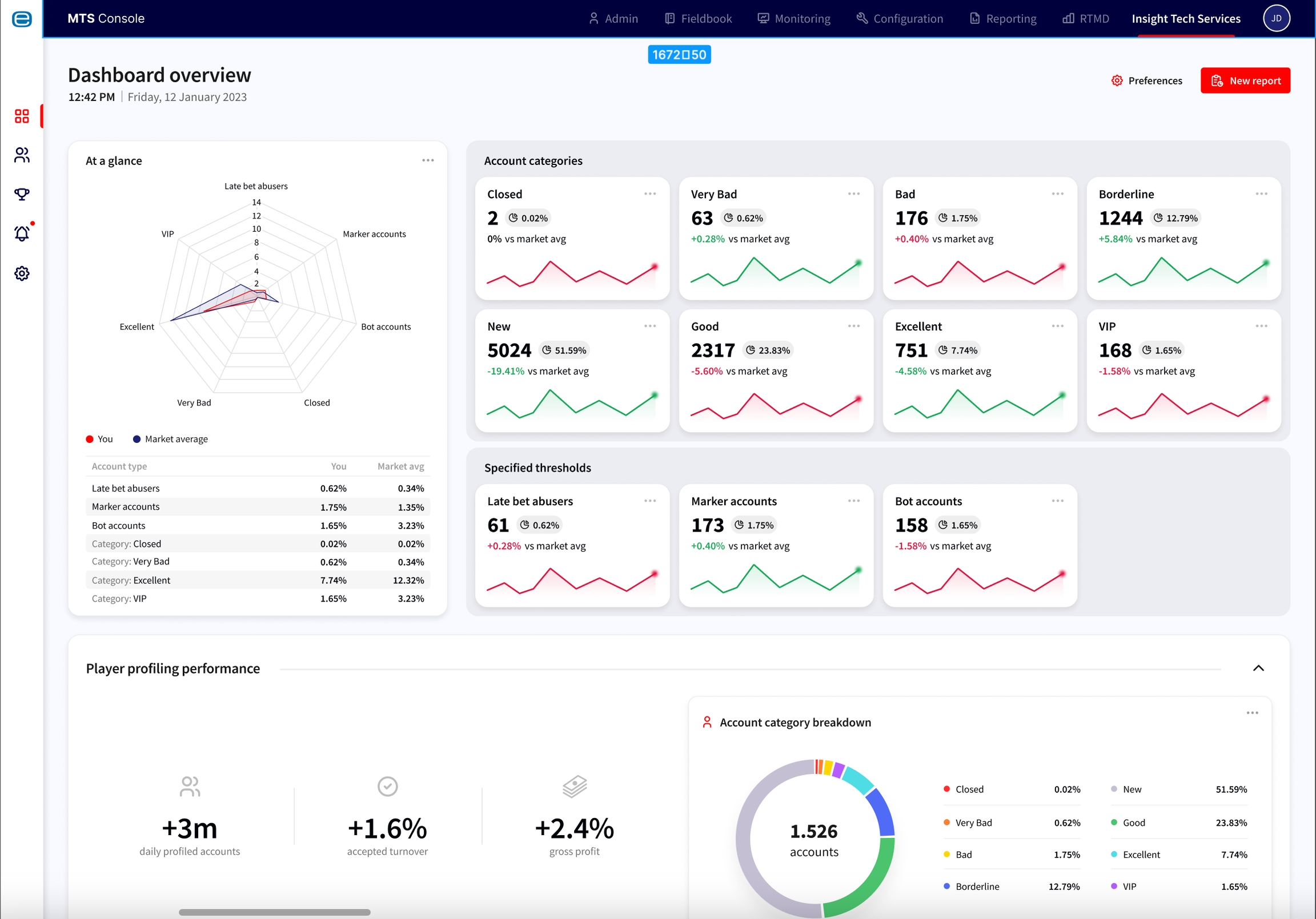
Account Categories: Grouped by Customer Confidence Factor (e.g., Closed, Bad, New, VIP) as well as behaviour-driven segments (e.g., Late Bets Abusers, Marker Accounts, Bot Accounts). This helps identify and prioritise user segments that require manual intervention or monitoring.
Market Comparison: Each customer group is benchmarked against the rest of the MTS ecosystem. This enables operators to see how their risk and behaviour distribution compares to peers (e.g., what percentage of their traffic falls into flagged categories vs. the ecosystem average).
Region Overview Dashboard: A QuickSight-powered breakdown of turnover, profit/loss, and margin across region, sub-region, country, and city levels. Operators can explore betting activity and risk distribution geographically to identify emerging market patterns.

Last updated
Was this helpful?